---
title: Setting Up Database Monitoring for Supabase Cloud
description: >-
  Install and configure Database Monitoring for Supabase with the Supabase Cloud
  integration.
breadcrumbs: >-
  Docs > Database Monitoring > Setting up Postgres > Setting Up Database
  Monitoring for Supabase > Setting Up Database Monitoring for Supabase Cloud
---

# Setting Up Database Monitoring for Supabase Cloud

Database Monitoring for Supabase Cloud provides visibility into your Supabase databases by exposing query performance metrics and query samples — without requiring a self-hosted Datadog Agent.

{% alert level="info" %}
For self-hosted Supabase deployments that require a Datadog Agent, see [Supabase Self-Hosted Setup](https://docs.datadoghq.com/database_monitoring/setup_postgres/supabase/agent.md).
{% /alert %}

## Prerequisites{% #prerequisites %}

- A Supabase project with a Postgres database.
- Your Supabase Project ID (found in your Supabase project settings).
- Your Supabase API key (found in your Supabase project settings under API).
- A Supabase Personal Access Token with access to the Management API.

## Setup{% #setup %}

{% image
   source="https://docs.dd-static.net/images/database_monitoring/supabase_cloud_integration_tile.192fe16ba3421717677e62b653027220.png?auto=format&fit=max&w=850 1x, https://docs.dd-static.net/images/database_monitoring/supabase_cloud_integration_tile.192fe16ba3421717677e62b653027220.png?auto=format&fit=max&w=850&dpr=2 2x"
   alt="Supabase Cloud integration tile configuration" /%}

1. Navigate to the [Supabase integration tile](https://app.datadoghq.com/integrations/supabase-cloud) in Datadog.
1. Click Add Account.
1. Enter your Supabase Project ID and API Key.
1. Select Enable Database Monitoring for query performance optimizations.
1. Enter your Personal Access Token.
1. Click Save.

Datadog connects to your Supabase project and begins collecting Database Monitoring telemetry. No Agent installation is required.

{% alert level="info" %}
Each Supabase project must be configured separately. Adding new projects to a connected Supabase account does not automatically enable Database Monitoring.
{% /alert %}

## Data collected{% #data-collected %}

After you enable Database Monitoring, Datadog collects the following telemetry from your Supabase Cloud database:

### Query performance metrics{% #query-performance-metrics %}

Sourced from `pg_stat_statements`, collected every 5 seconds:

- Call count and rows processed
- Total and average execution time
- Shared and local buffer hit/read/dirty/write statistics
- Block I/O read and write time
- Temporary buffer read and write counts

### Query samples{% #query-samples %}

Sourced from `pg_stat_activity`, collected every 5 seconds:

- Active and idle query snapshots
- Obfuscated query text and query signatures
- Wait event types and event names
- Session state and backend type
- Blocking PIDs
- Connection aggregates grouped by application, state, user, and database

### Database instance metadata{% #database-instance-metadata %}

Collected every 5 minutes:

- PostgreSQL version
- Instance identifier and hostname
- Connection mode (direct or pooler)

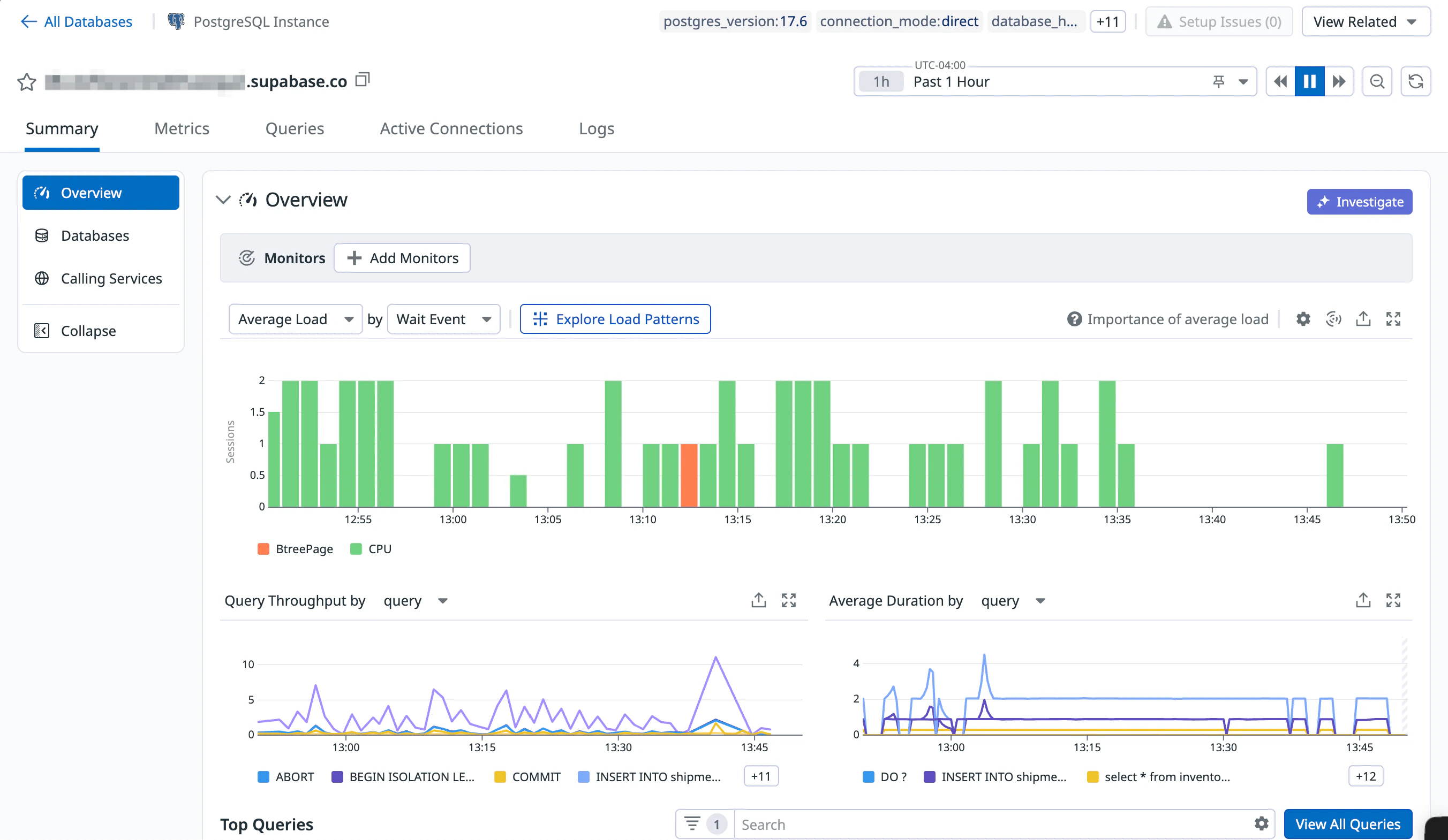
## Validate{% #validate %}

After setup, navigate to the [Database Monitoring](https://app.datadoghq.com/databases) page in Datadog to see your Supabase database queries and performance metrics.

{% image
   source="https://docs.dd-static.net/images/database_monitoring/supabase_cloud_product.6ed36569e393589d319ab031a8f8b2d8.png?auto=format&fit=max&w=850 1x, https://docs.dd-static.net/images/database_monitoring/supabase_cloud_product.6ed36569e393589d319ab031a8f8b2d8.png?auto=format&fit=max&w=850&dpr=2 2x"
   alt="Database Monitoring overview for a Supabase Cloud instance" /%}

## Further reading{% #further-reading %}

- [Supabase Cloud Integration](https://docs.datadoghq.com/integrations/supabase-cloud.md)
- [Basic Postgres Integration](https://docs.datadoghq.com/integrations/postgres.md)
- [Supabase Self-Hosted Setup (Agent Installation)](https://docs.datadoghq.com/database_monitoring/setup_postgres/supabase/agent.md)
